image

Zdroje haven drtu

Transformtor st�l� odkaz / permalink

22.12.2024

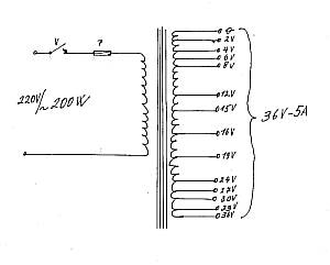
Klasickm zdrojem pro haven drtu je sov transformtor - typicky 230V / 24V.

image

image

Transformtor produkuje napjen drtu stdavm proudem. Pro ezn je jedno, zda drtem tee stejnosmrn nebo stdav proud. Transformtor by ml bt dostaten dimenzovan, aby snel trval zaten 100W. Regulaci proudu je mon eit pipojenm na rzn odboky sekundru trafa, pokud je m, odpornkem v srii s pilou, nebo njakou pulzn polovodiovou regulac. J mm na primru svho trafa tyristorovou regulaci za starho vysavae. Regulace jdou koupit jako samostan dly nebo elektronick stavebnice.

To moje trafo v kanystru na fotce nahoe je taky historie. Vzniklo, kdy jsem byl kluk. Rok cca 1980, chtl jsem ezat odporovm drtem, ale tehdy se nedaly koupit kombinaky, nato trafo poadovanch parametr. Mj tta sdlil problm svmu kamardovi a ten na to, e kdy se trafo ned koupit, tak e si ho s jeho pomoc vyrobm! Byl jsem v devtce, koukal jsem na nj jako puk. image Provedli jsme vpoet, tedy j jen jak cvien opika potal na kalkulace vzoreky, pak jsme li k nmu do gare, kde ml rzn transformtorov plechy a smaltovan drty rznch prez, a trafo jsme namotali. A funguje dodnes! Inenr Jirsek.

Povdn o vrob transformtoru k ezace st�l� odkaz / permalink

10.12.2007

autor: Ji Blabol

Dostal jsem nkolik podobnch dotaz, kter maj spolenou dost. Jak zskat zdroj a regultor k ezace desek EPS nebo EPP. Rozhodl jsem se, e tedy zde vypi svoje zkuenosti.

Tedy jako nejednodu a zrove nejspolehlivj, odolvajc i rznm omylm, tedy nejvhodnj pro klubov vyuit, je zhotovit speciln trafo, kter se bude pouvat jenom pro tento el. J jsem podobn zdroj zhotovil pro klub asi ped 25lety. Zatm se nikomu "nepodailo" tento zdroj zniit. Je to v podstat trafo, kter m na stran sekundru vt poet odboek, kter jsou piblin napov rozloeny podle obrzku ne. Jdro trafa m dostaten prez tak, aby mohlo bt odebrno na sekundrn stran a 6A. Sekundr je proto vinut drtem o prmru asi 1,8 mm. Spotat toto trafo, podle sehnanho jdra, by ml dokzat kad elektromechanik a protoe u velkch prez jdra vychz mlo zvitu na 1V d se zvldnout navinut primru i sekundru bez specieln navjeky a potadla. Nejvt napt sta i pro dlouh ezac "pily". m je del ezac ppravek tm potebujeme vy napt, abychom laicky eeno, protlaili tak velk proud ezacm drtem, aby se ohl na sprvnou ezac teplotu. Nastaven ezacho proudu se tedy dje vyhlednm vhodnho napt pro urenou dlku a prez ezacho drtu. Odboky jsou vyvedeny na obyejn zdky a bannky od "pily" se zkuebn zasouvaj podle poteby. Pak sta dt trafo do vhodn krabice na eln stranu umstit pslun poet zdek, sov vypina, trubikovou pojistku zapojenou do primru, ppadn kontrolku zapnut. Jet pipomnm, e je nutno dbt na dobrou isolaci primrnho vinut od sekundrnho. Je to nutn, protoe asto se vm "povede" shnout si na sekundrn napt. To samo o sob nen nebezpen, ale pi prrazu isolace primru hroz nebezpe razu. Pro toho, kter si na ve popsan troufne, nebo se mu poda pesvdit znmho elektromechanika, vele toto een doporuuji. Meme pak vymlet nejdznj ezac ppravky a pouvat i rzn ezac drty podle toho jak potebujeme, aby byly dostaten tuh a pevn pi ezac teplot.

Dle popi dal asto pouvan een. Sm nco podobnho pouvm ve sv modelsk dln. Skuten vzhled si mete prohldnout na nsledujcch obrzcch. Nen to jenom jednoelov zazen. Tmto pulznm zdrojem se daj i nabjet i nabjet rzn sady lnk i autobaterie. Pi nabjen se mus ovem hldat vasn ukonen nabjen. Nem dnou automatiku. Pouze udruje stejn nabjec proud a tak se d spotat doba podle kapacity nabjen sady.

Zkladem je dostaten dimenzovan trafo a dic elektronika. Ne je obrzek dic elektroniky. Princip je pevzat z asopisu RC modely .1 z roku 1997. Elektronika je konstrukc pana Kroufka. Nen pro n ani poteba kreslit zkladov DPS. Jednotliv soustky jsou pmo propojovny vodii nebo jsou na vvodech jinch soustek. Vbr jednotlivch soustek popi postupn ne.

image

Tak nejprve trafo. Je poteba sehnat trafo, kter je dostaten velk. Myslm tm, e by mlo mt na sekundru alespo 24V napt a proud vce jak 5A. Vkon na ttku bv nejastji udvn ve voltamprech. Mlo by tam bt napsno alespo 120VA. To je minimum radji 180VA i vce. Pokud by jste li podobn trafo kupovat tak bude stt kolem 1000K. J jsem koupil trafo, ve vprodeji asi za 250K. Pvodn bylo pouito ve stavebnm penosnm rozvadi pro bezpen osvtlovn. Primr 220V a sekundr 24V. Na ttku bylo napsno 160VA co znamen, 160VA dleno 24V= asi 6,5A. Jestli bude stait tento vkon si vyzkoume nsledujcm zpsobem. Nejprve si urme jakou nejdel pilu budeme potebovat. Seeneme si drt, kter budeme pouvat na vrobu pily. Pouvme rzn materily. Odporov nebo ocelov drt o prmru asi 0,5 a 0,7mm. Zatlueme do njakho prkna del heby ve vzdlenosti, kterou urme nsledn. Maximln dlka ezan desky bude teba 120cm. Pipoteme 2x5cm to jest celkem 130 a pidme na ztrty asi dalch 10cm. Vzdlenost heb bude tedy 140cm. Mezi tyto heby napneme, teba obtoenm konc drtu, kter budeme pozdji pouvat na vrobu pily. Na heby pipojme sekundr trafa pomoc bn dvojlinky, kter m minimln prez 0,75mm. Tuto dvojlinku potom pouijeme pi vrob pvod k ezac pile. Kusem EPS zkusme ezn. Pokud to jde pimen voln je to dobr a mme jet vkonovou rezervu. Vtinou se ale stane, e sekundr 24V je mlo. Pak tedy meme ezat jen men dlky, nebo si pomeme tak jak jsem si pomohl j. Vtinou u tchto vtch traf je jet dost velk mezera mezi vinutm a trafoplechy. Pivinul jsem stejn silnm drtem dal vinut, kter jsem spojil se stvajcm. Jen je nutno dt pozor, aby se nepokodila isolace pi protahovn drtu, a aby byl dodren stejn smysl vinut. Navinul jsem co se velo a napt se tm zvedlo na 29V. Toto ji pi zkouce vyhovlo.

Nyn diody D1,D2 a tyristory Q1,Q2. Mus bt na proud vt ne pouvan. Tedy na vce ne 10A. V pvodnm pramenu jsou pouity jako D1,D2 star typy KY715. Nkde se jet prodvaj stejn jako pvodn pouit tyristory KT702. Jinak ve meme nahradit modernmi typy stejnch nebo lepch hodnot. Modern nhrady uvedu na konci lnku. Ob diody mohou bt umstny na na jedinm chladii. J jsem pouil plech o rozmru 10x10cm. Na tento chladi se diody piroubuj. Kad tyristor je umstn na chladii stejnch rozmr. Jinak lze pout i ebrovan chladie mench rozmr.

Ostatn diody. Zenerova dioda ZD1 je bn dioda 7volt a 8volt pro vkon asi 1,3W. Diody D3 a D4 jsou bn usmrovac diody na 1A

Rezistor oznaen na schematu RL je vlastn ezac pila. Ostatn rezistory: R1 m hodnotu 1k a je na zaten 1W, R2,R3 maj hodnotu 1k a jsou na zaten 0,25W, stejn zaten m i rezistor R4 o hodnot 10k.

Tranzistoty: T1 je typu PNP-, T2 je typu NPN .

Ostatn soustky: Kondenstor C1 je poteba svitkov o hodnot 10n a 47n. Podle jeho hodnoty se mn citlivost regulace proudu. Potenciometr je bn trim 68k nebo normln oton potenciometr s knoflkem o hodnot 50k a 100k. Pokud pouijete normln potenciometr je poteba knoflk podloit tak, aby oten lo ztuha. Aby nedochzelo k nhodnmu pestaven.

Nco k proveden. Zkladem je njak deska ke kter piroubujeme chladc plechy, kter maj tvar "L". Na nich jsou piroubovan diody a tyristory. Dozadu upevnme trafo. Vpedu je eln deska na kter me bt pojistkov pouzdro, sov vypina, kontrolka zapnut, pipojovac svorky pro pilu, regulan potenciometr a ppadn i amprmetr do 10A. Propojen provedeme podle schmatu. Pozor na sprvnou polaritu jednotlivch soustek. Pokud toto dodrme mlo by to fungovat na prvn pipojen.

OznaentypHodnotaPvodnNhradyPoznmka:
R11W1k1k1k2
R20,25W1k1k1k2
R30,25W1k1k1k2
R40,25W10k10k8k2
P10,25W68k68k50k, 100k
D1Usm.8-10AKY715KY712,BY233,BYW29,BYV29dodr min. proud
D2Usm.8-10AKY715KY712,BY233,BYW29,BYV29tot
ZD11,3W7-8V7V5ZD7,5 ZD8,2 ZF7,5dodr min. vkon
D3Usm.1AKY1321N4007, 1N5402
D4Usm.1AKY1321N4007, 1N5402
Q1Tyrist.10AKT702TIC126D,TYN412,TIC126M
Q2Tyrist.10AKT702TIC126D,TYN412,TIC126M
T1PNPmin.0,5AKF517BC636,BC638,BC640
T2NPNmin.0,5AKF508BC635,BC637,BC639
C1FoliovSvitek10na47nne keramick!

Zde je nrt polarity vvod polovodiovch soustek a znaen. Ostatn diody maj prouek na katod.

Na zvr se jet zmnm o pouit zdroje jako nabjeky. Nabjen autobaterie tmto zdrojem, baterim svd. Je veobecn znmo, e pulzn nabjen et baterii i celkov zrychluje nabjen, protoe meme nabjet vtm proudem. (Norml je 1/10C a zde meme jt na 1,5/10C.) J toho vyuvm a proto mm na panelu amprmetr a asova, kter podle vypotenho asu baterii vypne. Pro ezn nen amprmetr poteba. Sta si udlat kolem knoflku regulace stupnici a oznait si polohu podle vyzkouen hodnoty.

Nabjeka st�l� odkaz / permalink

22.12.2024

Dal monost, m havit odporov drt pily, je modelsk nabjeka.

image

Modelsk nabjeka dovol takov vkon, jako je vkon jejho zdroje. Tahle moje nabjeka d max cca 24V a tm je omezen i proud drtem. Na krat drt pod metr to sta.

Problematick je v praxi zapnn napjen drtu i nastavovn proudu. Nabjeka pomalu zvyuje napt, pi zmn proudu se dost dlouho ek, ne zvolen proud nabhne. Je to neoperativn.

Spnan zdroj st�l� odkaz / permalink

28.12.2024

Dal monost, m havit odporov drt pily, je laboratorn zdroj.

image

Laboratorn zdroje jsou transformtorov a spnan. Ty spnan mohou bt bez galvanickho oddlen jen se zem vstupu spojenou se zemncm kolkem zsuvky, nebo galvanicky oddlen od sovho napt 230V transformtorem pracujcm pi vysok frekvenci teba 50kHz. J jsem podil spnan laboratorn zdroj nsk vroby Wanptek EPS6205 (cena 12/2024 1.700 K). Ten galvanick oddlen m. Mohl jsem volit mezi variantou max 30V a 10A nebo 60V a 5A. Zvolil jsem variantu 60V, mm tak rezervu pro del drt, 5A bohat pro tento el sta. Na metrov drt sta tch 30V.

image

Zdroj je pjemn mal a pro ely ezn luxusn. Nastaven proudu je okamit a snadno opakovateln. Zdroj ukazuje napt, proud i vkon, na teplotou drtu je tak perfektn kontrola. Zdroj m navc ti pamti.

Zdroj m dv tlatka:
- POWER - zapnut pstroje - rozsvt se displej, mohu nastavovat napt, proud
- OUT - zapnut vstupu - na svorkch se objev napt a displeje zanou ukazovat, co se na vstupu dje - m

Pokud zabere omezen proudu, svt znaka CC, pokud zabere omezen napt, svt znaka CV. Kdy vypnu vstup, na svorkch je nula, mohu nastavovat. Nastavovat samozejm mohu i pi zapnutm vstupu. Praxe je takov, e nastav dostaten vysok napt, aby fungovalo omezen proudu. Nastavovnm proudu potom d teplotu. Ukazuje to i watty.

Tlatko OCP - Over Current Protection - ochrana proti peten proudem. Slou k ochran zdroje a pipojenho zazen ped pokozenm zpsobenm nadmrnm proudem. Kdy je OCP aktivn a vstupn proud pekro nastavenou limitn hodnotu, zdroj automaticky odpoj vstup Nebo omez vstupn proud na nastavenou hodnotu, jet nevm.

Zdoj pouvm u svho CNC stroje - viz CNC ezaka hork drt HotWire ver1 a pi runm ezn.

M1, M2, M3 - pamti - zl pn st�l� odkaz / permalink

17.10.2025

Mj laboratorn zdroj m ti pamti - tlatka M1, M2, M3. Nejradji bych je na pstroji neml.

Tlatka jsou v jedn ad s tlatkem OUT a snadno se stane, e msto vypnut napjen vaeho zazen pepnete na njak jin napt, kter jste si dve uloili do pamti. U jsem si takto odplil elektroniku za tisc korun.

Dlm to tedy tak, e ne zanu pokusy s njakou elektronikou, dm si do vech pamt bezpen nzk napt.

Akumultor st�l� odkaz / permalink

28.12.2024

Pilu lze napjet i z modelskch pohonnch akumultor.

Potebn napt se docl teba sriovm spojenm dvou akupak li-pol 3S. Proudy pi ezn jsou ni, ne odbr modelskho motoru v letadle.


zpatky Odporov pila Kdy jsem na to sm dal


pehled kapitol:

  1. ezn odporovm drtem (hot wire)
  2. Odporov pila
  3. Zdroje haven drtu
  4. Kdy jsem na to sm

(zveejnno v rubrice Modely letadel | Dlna | Nad)